|
我公司专业研产销的微压蒸汽超高温热泵机组广泛应用于低品位余热回收领域,可回收余热水、乏汽、乏风等余热,生产微压蒸汽、高温热水,余热利用范围广,供热范围大、种类多,稳定可靠,无人值守,高效环保。随着环保政策的限制,燃煤锅炉逐渐被淘汰,相比于传统制取蒸汽方式,绿色高效的微压蒸汽热泵机组拥有广阔的市场前景。
微压蒸汽超高温热泵机组特色:
1.采用专用RC2-T系列螺杆式压缩机,性能稳定可靠,可回收45~85℃余热,生产105~120℃蒸汽或85~120℃热水,制热COP最高可达10.8;
2.微压蒸汽热泵机组采用中压工质R245fa,绿色环保,系统压力适中,工作温度范围处于工质最佳性能温区;
3.机组模块化设计,灵活匹配用户集中式、分布式用热需求,最大程度靠近用热场所,减少输送管路损耗,降低成本;
4.自动化控制系统,根据余热温度变化快速反应,使超高温热泵机组始终处于效率最佳状态;实时监测系统运行状态,数据异常时迅速发出预警或警报,并做出自动保护动作;
5.云端智能平台,可实现远程实时监控机组运行状态,随时查看历史数据、警报,大数据分析、诊断,以保证机组安全、稳定、高效运行;
6.微压蒸汽超高温热泵机组测试系统完备,公司拥有具有自主知识产权的测试试验台,可实现最高180℃蒸汽/热水测试工况,减少客户现场调试时间,最大程度保证机组的可靠性。

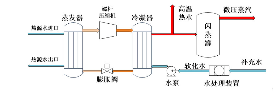
微压蒸汽热泵机组示意图
微压蒸汽超高温热泵机组运行范围:
制热量范围:170 kW~1726 kW
制热温度范围:105℃~120℃(蒸汽)/85℃~120℃(热水)
热源进水温度:45℃~85℃
热源出水温度:40℃~80℃

微压蒸汽超高温热泵机组运行范围图
|